Revolutionizing Hotel Mapping: How Cupid Delivers Unparalleled Coverage and Accuracy

Cupid: Advanced hotel mapping with user-friendly design, direct connections, automation, and AI accuracy.
By Nuitée team
Published June 01, 2023
Cupid is a state-of-the-art hotel mapping platform with a user-friendly interface, direct connections to hubs and APIs, automation, and a machine learning algorithm that offers unparalleled accuracy and coverage.
Cupid is a state-of-the-art hotel mapping platform, meticulously designed by industry experts in the hotel aggregation space. Dissatisfied with existing mapping solutions, we took matters into our own hands and developed an innovative mapping model. This model has evolved into a comprehensive mapping management platform, addressing multiple challenges within the industry. Cupid stands above previous mapping approaches by offering an all-in-one solution, providing hotel mapping management, multi-mapping model support, and insights that are unparalleled in the market.
In this blog post, we’ll explore Cupid’s key advantages and differentiators, delve into our cutting-edge machine learning algorithm, and take a look at our performance metrics insights which will grow your business.
The Cupid Advantage
Cupid offers unique features that distinguish it from competitors:

User-friendly interface: Cupid’s clean and intuitive design allows for seamless navigation.

Direct connections to hubs and APIs: Cupid eliminates the need for lookup tables by connecting directly to hubs like Travelgate or Juniper, as well as APIs like Expedia, Priceline, Hotelbeds, and Booking. This ensures your content is always updated.

Flexibility: While Cupid offers a highly accurate and comprehensive algorithm model, we also offer the option for you to utilize alternative models, including your own.

Analytics and insights: Gain valuable information on inventory mapping, high-performing hotels, and exclusive content from suppliers.

Automation: Our platform simplifies the mapping process by offering direct exports to your database, scheduled mapping processes, direct connections to suppliers, and automatic update scheduling. Cupid automates numerous repetitive and time-consuming tasks, saving time and freeing up human resources for your business operations.

Affiliates: Cupid provides the possibility of sharing a segment of your properties with your affiliates, enabling them to map it with their own catalog so you can both see how it is being mapped.
Cupid’s Machine Learning Algorithm
Machine learning lies at the heart of Cupid’s innovative solution, offering a multitude of benefits that transform the hotel mapping experience. These advantages include improved accuracy, automation, scalability, adaptability, and personalization. By efficiently processing vast amounts of data, our algorithm leads to more accurate predictions and better decision-making, ultimately enhancing the overall mapping process.
Cupid’s machine learning model is designed to address the dynamic nature of the hotel industry, boasting several key features:
Adaptability: In the ever-changing world of hotels, data is constantly evolving. Cupid’s machine learning model is built to adapt to new hotel data and changing circumstances, ensuring that the platform remains relevant and useful in the face of industry shifts.
Scalability: With massive amounts of data being generated and updated daily, Cupid’s cloud-native architecture ensures that the platform can scale efficiently. This allows the system to process and analyze large volumes of data effectively, keeping pace with the growing demands of hotel mapping.
Continuous optimization: Cupid’s machine learning algorithm learns from successful mappings, using this knowledge to continuously optimize its accuracy and coverage. As the platform processes more data and mappings, its performance improves, resulting in a more refined and precise mapping experience for users.
By integrating these features, Cupid’s machine learning model presents a powerful and versatile solution for hotel mapping, capable of adapting and growing alongside the dynamic hotel industry. This approach ensures superior accuracy and coverage.
In repeated tests we’ve achieved impressive 99.9% precision, 98.5% recall, and 98% coverage rates. By training our models with millions of data points and continuously validating and testing them, we deliver unmatched accuracy and coverage for our users. As our users map properties, Cupid learns from successful mappings, further optimizing the platform’s performance.
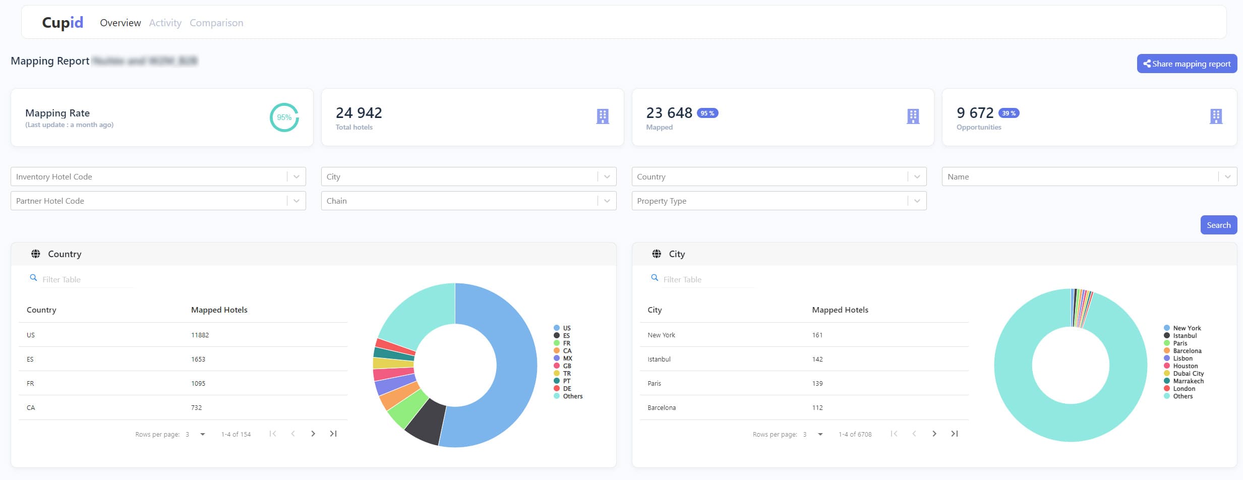
Performance Metrics Insights
Cupid provides a comprehensive suite of performance metrics to help users monitor their mapping progress. Our dashboards provide a visual representation of the mapping process, while user feedback helps us further refine our platform.




Cupid vs. Competitors
Cupid outshines competitors in various crucial aspects, addressing the frustrations that have long plagued the hotel mapping industry. By overcoming the limitations of traditional solutions, Cupid ensures a seamless experience for users. Here’s how Cupid excels in three primary areas:
Speed of mapping: In today’s fast-paced digital world, time is of the essence. Cupid’s advanced technology enables rapid mapping, allowing it to process 100,000 hotels in under 5 minutes.This extraordinary speed gives businesses a competitive edge by significantly reducing the time required for mapping tasks. As a result, companies can allocate more resources to strategic initiatives and enhance customer satisfaction.
Mapping coverage: Traditional hotel mapping methods rely on lookup tables, which can be cumbersome to maintain and prone to errors. Cupid revolutionizes this process by leveraging direct connections to hubs and APIs, along with an AI-driven matching process.This cutting-edge approach not only streamlines the mapping workflow but also ensures comprehensive and up-to-date coverage. By eliminating the need for error-prone lookup tables, Cupid delivers more accurate and reliable results, making it a trusted solution for businesses in the hotel aggregation space.
Mapping errors: Inaccuracy and mistakes can lead to lost revenue and damaged reputations. Cupid’s machine learning algorithm is designed to minimize mapping errors by automatically identifying and flagging problematic mappings. Furthermore, the algorithm continuously learns from these instances, refining its processes to prevent future errors.
This self-improving system results in enhanced accuracy and reliability, giving businesses confidence in the quality and precision of their hotel mapping data.
Future Development
As the travel and hotel industry evolves, so too does Cupid. Our machine learning-based platform is designed to continuously improve its speed, coverage, and accuracy. Upcoming features include destination market insights and competitor analysis for top-performing hotels. With Cupid, the future of hotel mapping is bright, efficient, and always adapting to the ever-changing landscape.
Cupid’s unparalleled advantages and superior performance make it the hotel mapping platform of choice for industry professionals. Embrace the future of hotel mapping by choosing Cupid, and unlock new opportunities for growth and success.
Ready to start? Sign-up instantly and start mapping in less than 10 minutes at no cost.